Обзор на 3D-принтер FlyingBear S1
-
Комплектация
-
Настройка и интерфейс
-
Технические характеристики
-
Печать разными материалами, тесты
-
Печать TPU
-
Выводы
Комплектация
Из коробки комплект такой:
-
Принтер
-
Сенсорный экран
-
300 грамм PLA
-
Ручка двери и винты для неё
-
Держатель филамента
-
Бокорезы
-
Стяжки
-
Пластиковый скребок
-
Набор шестигранников
-
Отвёртка шлицевая
-
Пинцет
-
Игла для прочистки сопла
-
Клей-карандаш
-
Колпак
-
Кабель питания длиной 1 метр
-
Флешка на 8 Гб
-
Кубик, видимо, напечатанный на этом принтере
В комплект включены такие полезные инструментов, как кусачки и пинцет. В противовес этому, не включены адгезив, сменное сопло и гаечный ключ.
Настройка и интерфейс
После распаковки необходимо установить дисплей, ручку двери и держатель катушки. При первом запуске предлагается выбрать язык интерфейса (английский, русский или китайский). Далее следует серия калибровок: PID — калибровка температур, автовыравнивание стола и настройка Input Shaping. Подготовка к работе занимает около 20 минут.
Принтер оснащён модулями Wi-Fi и Ethernet, а также открытой прошивкой. Для подключения к веб-интерфейсу Fluidd достаточно подключиться к сети и ввести IP-адрес принтера в адресной строке браузера или Orca Slicer. Благодаря веб-интерфейсу узнали значения частот шейперов и рекомендованные ускорения.
Новый S1 показывает ускорения 12100 мм/с², и это отличный результат.
Карта высот стола выглядит так:
Дисплей имеет диагональ 4,3 дюйма, но его интерфейс не всегда интуитивно понятен и имеет ограничения в сравнении с веб-интерфейсом. Отзывчивость дисплея хорошая.
Главный экран

Меню перемещения

Меню загрузки/выгрузки пластика

При считывании QR кодов не получили доступ к учебным продуктам и последнюю версию прошивки

При переходе по первому QR-коду получаем то, что на левом скриншоте. При переходе по второму - то, что справа.
Большая часть взаимодействия с принтером осуществлялась через веб-интерфейс, потому что он удобнее, чем дисплей.
Стандартный вид веб-интерфейса Fluidd
Технические характеристики
Характеристики от производителя:
|
Характеристика |
Значение |
|
Область печати, мм |
220×220×250 |
|
Максимальная скорость печати, мм/с |
500 |
|
Максимальные ускорения |
20 000 мм/с² |
|
Максимальная температура хотенда, °С |
300 |
|
Максимальная температура стола, °С |
120 |
|
Печатная пластина |
Двухстороняя PEI |
|
Высота слоя, мм |
0,05 — 0,3 |
|
Диаметр сопла, мм |
0,4 |
|
Подключение |
Wi-Fi 2,4 ГГц, Ethernet, USB |
|
Мощность, Вт |
300 |
|
Напряжение питания, В |
220 |
|
Диаметр филамента, мм |
1,75 |
|
Тип экструдера |
Директ |
|
Формат файлов |
STL , OBJ , DAE , AMF |
|
Слайсер |
Orca Slicer |
|
Габаритные размеры, мм |
364×374×470 |
|
Вес принтера, кг |
15,5 |
Корпус принтера изготовлен из алюминиевого профиля с пластиковыми боковыми панелями. Нижняя панель выполнена из миллиметровой стали. Конструкция надёжная, хотя и не самая эстетичная. Передняя дверца стеклянная и открывается более чем на 180°.
Держатель катушки крепится к задней части принтера. Там же находится датчик наличия филамента.
Вид сзади
Внутри корпуса находится светодиодная подсветка с питанием 24В.
Механика осей X и Y — CoreXY, c ремнями шириной 6мм и направляющими 8мм.

Маркировка моторов осей X и Y
Каретки осей выполнены из пластика. Натяжители ремней расположены в местах крепления двигателей к корпусу. Для регулировки натяжения нужно ослабить четыре винта мотора и двигать мотор. Доступ к задним винтам крепления двигателя через отверстия в корпусе, закрытые заглушками.

Доступ к печатающей головке обеспечивается без затруднений благодаря магнитной фиксации крышки. В конструкции предусмотрены два вентилятора типоразмера 4010, которые эффективно охлаждают печатаемую модель, при этом работают достаточно тихо.
Хотенд выполнен полностью из металла и оснащён керамическим нагревательным элементом. Термобарьер биметаллический, аналогичной конструкции, как в моделях FlyingBear Ghost 5 и Ghost 6. Конструкция печатающей головки предусматривает возможность разборки.

Используемое сопло относится к типу Volcano, который широко представлен на рынке в различных размерах. Максимальная температура 300 °С. Измерили время нагрева:
|
Температура, °С |
Время нагрева, мин:сек |
|
200 |
0:36 |
|
250 |
0:53 |
|
300 |
1:19 |
Механизм перемещения рабочего стола реализован с помощью двух независимых электродвигателей, которые вращают трапецеидальные винты диаметром 8 миллиметров. Движение осуществляется по четырём направляющим того же диаметра, что обеспечивает стабильность и точность позиционирования.
Основание стола изготовлено из трёхмиллиметрового алюминиевого листа с нанесённым магнитным слоем. Нагревательный элемент платформы питается от 220 вольт.
Система автоматической калибровки базируется на тензодатчиках, встроенных в платформу. Благодаря этой технологии процесс выравнивания проходит безупречно, с идеальным качеством первого слоя при каждой печати.
Максимальная температура стола 120 °С, время нагрева от комнатной температуры 23°C ниже:
|
Температура °С |
Время нагрева, мин:сек |
|
60 |
1:51 |
|
80 |
3:10 |
|
100 |
4:53 |
|
120 |
8:13 |
В сравнении с моделью Ghost 6, экструдер облегчён и оборудован двигателем Nema 14.
Улучшением стала установка косозубой шестерни, которая передаёт крутящий момент на подающие колёса. В отличие от предыдущих версий «Медведей», эта деталь лишена люфтов.
Примечательно, что шестерню можно приобрести отдельно на официальном сайте, что вызывает определённые сомнения в её долговечности, хотя в нашем случае проблем не возникло. Подающие колёса сделаны из нержавеющей стали.
От старших моделей серии S1 перенял прозрачный канал подачи, а также регулировку силы прижима подающих колёс.
Электронная начинка размещена внизу корпуса и защищена крышкой.

Доступ к переключателю напряжения питания, расположенному в правой части крышки, требует либо особой ловкости, либо демонтажа правой панели корпуса.
Чтобы добраться до основной электроники, необходимо снять нижнюю панель. Под ней находится материнская плата MKS SKIPR Mini, оснащённая процессором Rockchip RK3328 и контроллером шаговых двигателей STM32F4. Принтер оборудован драйверами двигателей TMC2209 V2 и имеет 1 ГБ оперативной памяти.
Защитный колпак, превращающий принтер в закрытый, отличается от предыдущих моделей серии. Он выполнен в прямоугольной форме из плотного тканевого материала.
Однако конструкция имеет определённые недостатки. Идеальная герметичность внутреннего пространства практически недостижима из-за несоответствия формы колпака корпусу принтера и наличия множества отверстий на задней панели.
Ещё одна проблема связана с системой крепления колпака. Он фиксируется на корпусе с помощью липучек, приклеенных к задней и боковым стенкам. К сожалению, качество приклеивания оставляет желать лучшего — в процессе эксплуатации случались ситуации, когда колпак отходил вместе с липучками.
Несмотря на указанные недостатки, принтер успешно справляется с печатью из ABS-пластика и нейлона, демонстрируя стабильные результаты.
Производитель предлагает возможность модернизации устройства за счёт дополнительных компонентов. В список апгрейдов входят:
-
видеокамера для наблюдения за процессом печати;
-
вентилятор-улитка для равномерного обдува модели;
-
угольный фильтр для очистки воздуха.
Важно отметить, что все эти дополнения являются опциональными — принтер отлично функционирует и без них. Особого внимания заслуживает подход компании FlyingBear, которая не включает необязательные компоненты в базовую комплектацию, тем самым сохраняя доступную цену устройства.
Печать разными материалами, тесты
Для начала мы провели серию тестов, используя различные виды PLA-пластика компании Sunlu. В их ассортименте представлено более десяти различных вариантов, каждый из которых имеет свои уникальные характеристики (подробнее об этом мы расскажем в отдельной статье). Благодаря сравнению филаментов и тестам, выяснили такие характеристики S1:
|
Характеристика |
Значение |
|
Максимальный объёмный расход на скоростных PLA, мм³/с |
~25 |
|
Максимальный объёмный расход на обычных PLA, мм³/с |
~20 |
|
Максимальный угол нависания без дефектов |
65° |
Тесты нависаний 45 - 80°
Испытания с использованием теста допусков Orca продемонстрировали отличные результаты:
Куб Orca был напечатан безупречно — винт вкручивался плавно и до самого конца.



Тестирование VFA позволило определить скорости печати, при которых возможно появление волнистости на поверхности моделей:



Медведь рябит несильно и немного, по этому показателю он обгоняет многие другие принтеры
Однако в процессе тестирования был выявлен недостаток устройства. Перед началом печати принтер выполняет процедуру очистки сопла, при которой небольшое количество пластика выдавливается не на стол, а внутрь камеры печати. Это приводит к накоплению излишков филамента внутри корпуса.
Так будет, если не убирать пластик сразу
Для предотвращения загрязнения мы регулярно удаляли выдавленный пластик сразу после его появления. Однако возникали ситуации, когда материал выдавливался неравномерно и образовывал комки, прилипая к соплу.
Хотя такие случаи были редкими, они требовали присутствия оператора при запуске печати, что не всегда удобно.
Кроме того, заводские стартовые макросы увеличивали время ожидания между нажатием кнопки «Старт» и началом печати. При предварительном нагреве принтера макрос сбрасывал установленную температуру, выполняя очистку сопла при 60 градусах.
Мы нашли решение этой проблемы, внеся изменения в конфигурационный файл принтера. Модифицированный G-код позволил:
-
очищать сопло о поверхность стола, а не внутрь камеры;
-
сохранить преднагрев стола без сброса при запуске.
Подробная инструкция по внесению изменений доступна по ссылке.
Дальше печатали в удовольствие.

Штуцер


Крыльчатка. Почти вся нижняя часть печаталась на поддержках

Куб орка из ABS. Винт не вкрутился, но внешний вид очень аккуратный.


Этот же куб, с разных сторон


Косозубая шестерня


Крючок


Уголок
Sunlu PLA Matte красный и синий:





Стенфордский кролик
Настройки печати для всех материалов ниже:
|
Температура сопла, °С |
270 |
|
Температура стола, °С |
100 |
|
Скорости печати, мм/с |
до 90 |
|
Скорость вентилятора, % |
до 15 |
|
Заполнение |
Сплошное |
|
Высота слоя, мм |
0,2 |
|
Температура сопла, °С |
210 |
|
Температура стола, °С |
60 |
|
Скорости печати, мм/с |
до 250 |
|
Скорость вентилятора, % |
100 |
|
Заполнение |
15%, сетка |
|
Высота слоя, мм |
0,15 |
|
Температура сопла, °С |
245 |
|
Температура стола, °С |
80 |
|
Скорости печати, мм/с |
до 200 |
|
Скорость вентилятора, % |
до 40 |
|
Заполнение |
15%, сетка |
|
Высота слоя, мм |
0,2 |
|
Температура сопла, °С |
265 |
|
Температура стола, °С |
105 |
|
Скорости печати, мм/с |
до 50 |
|
Скорость вентилятора, % |
0 |
|
Заполнение |
50%, сетка |
|
Высота слоя, мм |
0,08 |
Печать TPU
Одной из ключевых особенностей любого принтера является его способность работать с гибкими материалами. Мы решили проверить возможности S1 на примере эластичного пластика REC EasyFlex твёрдостью A95 по Шору.
Для нормальной печати пришлось немного подкрутить винт регулировки прижима на печатающей голове. Пластик заправили в обход тефлоновой трубки и подвесили на импровизированный держатель.
Вскоре мы разработали и напечатали из PETG кронштейн для верхнего размещения катушек.


При печати с использованием TPU-пластика возникали определённые сложности. Периодически в начале работы филамент начинал загибаться между подающими колёсами и нагревательным блоком, что вынуждало прерывать печать для очистки механизма.
Однако нам удалось найти эффективное решение этой проблемы. Достаточно было правильно настроить прижим подающих колёс и обеспечить постоянное натяжение эластичного материала при заправке в принтер. После этого случаи застревания филамента прекратились.
Настройки печати:
|
Температура сопла, °С |
220 |
|
Температура стола, °С |
50 |
|
Скорости печати, мм/с |
до 40 |
|
Скорость вентилятора, % |
100 |
|
Заполнение |
15%, сетка |
|
Высота слоя, мм |
0,2 |
Перед печатью сделали тест откатов:
Первый блин комом:

Тест откатов не помог
Тот же блин, после сушки филамента:

И другие блины.
На основании блинов можем сделать вывод, что S1 справляется с эластомерами твёрдостью А95 и выше.
Выводы
FlyingBear S1, как и любой другой 3D-принтер, имеет свои плюсы и минусы. Из коробки он демонстрирует отличное качество печати, хорошую скорость, поддерживает работу со сложными материалами, отличается простым обслуживанием хотенда и использует распространённый форм-фактор сопла. Открытая прошивка предоставляет возможность гибкой настройки, добавления макросов и постоянного контроля над работой устройства.
При этом стоимость S1 ниже, чем у аналогичных моделей других производителей. Эта модель идеально подойдёт пользователям с опытом печати, которые точно знают, что им нужно.
Новичкам же FlyingBear S1 предлагает отличные возможности для знакомства с прошивкой Klipper, освоения различных материалов и получения ценного практического опыта.
Преимущества:
-
Высокое качество печати;
-
Открытая прошивка;
-
Сопло Volcano;
-
Поддержка сложных материалов;
-
Надёжная автоматическая калибровка стола;
-
Возможность установки дополнительных модификаций.
Недостатки:
-
Не самый удобный интерфейс дисплея;
-
Длительный старт печати и очистка сопла с выдавливанием в камеру;
-
Ненадёжный колпак;
-
Спорный комплект поставки.
Мы являемся эксклюзивным дистрибьютором FlyingBear в Республике Беларусь и готовы помочь вам с любыми вопросами по продукции данного бренда. Подписывайтесь на наши новости, чтобы не пропустить новые обзоры 3D-оборудования!
Содержание
-
Комплектация
-
Настройка и интерфейс
-
Технические характеристики
-
Печать разными материалами, тесты
-
Печать TPU
-
Выводы
Комплектация
Из коробки комплект такой:
-
Принтер
-
Сенсорный экран
-
300 грамм PLA
-
Ручка двери и винты для неё
-
Держатель филамента
-
Бокорезы
-
Стяжки
-
Пластиковый скребок
-
Набор шестигранников
-
Отвёртка шлицевая
-
Пинцет
-
Игла для прочистки сопла
-
Клей-карандаш
-
Колпак
-
Кабель питания длиной 1 метр
-
Флешка на 8 Гб
-
Кубик, видимо, напечатанный на этом принтере
В комплект включены такие полезные инструментов, как кусачки и пинцет. В противовес этому, не включены адгезив, сменное сопло и гаечный ключ.
Настройка и интерфейс
После распаковки необходимо установить дисплей, ручку двери и держатель катушки. При первом запуске предлагается выбрать язык интерфейса (английский, русский или китайский). Далее следует серия калибровок: PID — калибровка температур, автовыравнивание стола и настройка Input Shaping. Подготовка к работе занимает около 20 минут.
Принтер оснащён модулями Wi-Fi и Ethernet, а также открытой прошивкой. Для подключения к веб-интерфейсу Fluidd достаточно подключиться к сети и ввести IP-адрес принтера в адресной строке браузера или Orca Slicer. Благодаря веб-интерфейсу узнали значения частот шейперов и рекомендованные ускорения.
Новый S1 показывает ускорения 12100 мм/с², и это отличный результат.
Карта высот стола выглядит так:
Дисплей имеет диагональ 4,3 дюйма, но его интерфейс не всегда интуитивно понятен и имеет ограничения в сравнении с веб-интерфейсом. Отзывчивость дисплея хорошая.
Главный экран

Меню перемещения

Меню загрузки/выгрузки пластика

При считывании QR кодов не получили доступ к учебным продуктам и последнюю версию прошивки

При переходе по первому QR-коду получаем то, что на левом скриншоте. При переходе по второму - то, что справа.
Большая часть взаимодействия с принтером осуществлялась через веб-интерфейс, потому что он удобнее, чем дисплей.
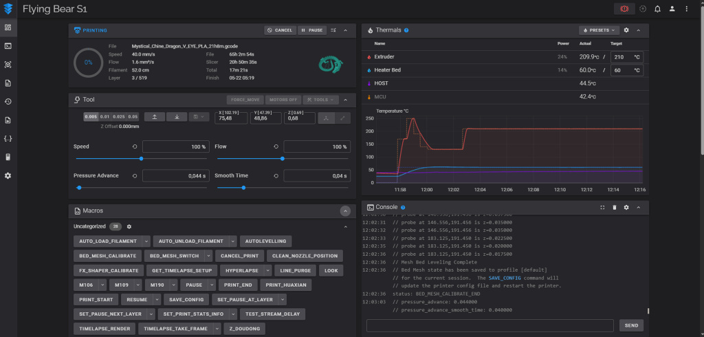
Стандартный вид веб-интерфейса Fluidd
Технические характеристики
Характеристики от производителя:
|
Характеристика |
Значение |
|
Область печати, мм |
220×220×250 |
|
Максимальная скорость печати, мм/с |
500 |
|
Максимальные ускорения |
20 000 мм/с² |
|
Максимальная температура хотенда, °С |
300 |
|
Максимальная температура стола, °С |
120 |
|
Печатная пластина |
Двухстороняя PEI |
|
Высота слоя, мм |
0,05 — 0,3 |
|
Диаметр сопла, мм |
0,4 |
|
Подключение |
Wi-Fi 2,4 ГГц, Ethernet, USB |
|
Мощность, Вт |
300 |
|
Напряжение питания, В |
220 |
|
Диаметр филамента, мм |
1,75 |
|
Тип экструдера |
Директ |
|
Формат файлов |
STL , OBJ , DAE , AMF |
|
Слайсер |
Orca Slicer |
|
Габаритные размеры, мм |
364×374×470 |
|
Вес принтера, кг |
15,5 |
Корпус принтера изготовлен из алюминиевого профиля с пластиковыми боковыми панелями. Нижняя панель выполнена из миллиметровой стали. Конструкция надёжная, хотя и не самая эстетичная. Передняя дверца стеклянная и открывается более чем на 180°.
Держатель катушки крепится к задней части принтера. Там же находится датчик наличия филамента.
Вид сзади
Внутри корпуса находится светодиодная подсветка с питанием 24В.
Механика осей X и Y — CoreXY, c ремнями шириной 6мм и направляющими 8мм.

Маркировка моторов осей X и Y
Каретки осей выполнены из пластика. Натяжители ремней расположены в местах крепления двигателей к корпусу. Для регулировки натяжения нужно ослабить четыре винта мотора и двигать мотор. Доступ к задним винтам крепления двигателя через отверстия в корпусе, закрытые заглушками.

Доступ к печатающей головке обеспечивается без затруднений благодаря магнитной фиксации крышки. В конструкции предусмотрены два вентилятора типоразмера 4010, которые эффективно охлаждают печатаемую модель, при этом работают достаточно тихо.
Хотенд выполнен полностью из металла и оснащён керамическим нагревательным элементом. Термобарьер биметаллический, аналогичной конструкции, как в моделях FlyingBear Ghost 5 и Ghost 6. Конструкция печатающей головки предусматривает возможность разборки.

Используемое сопло относится к типу Volcano, который широко представлен на рынке в различных размерах. Максимальная температура 300 °С. Измерили время нагрева:
|
Температура, °С |
Время нагрева, мин:сек |
|
200 |
0:36 |
|
250 |
0:53 |
|
300 |
1:19 |
Механизм перемещения рабочего стола реализован с помощью двух независимых электродвигателей, которые вращают трапецеидальные винты диаметром 8 миллиметров. Движение осуществляется по четырём направляющим того же диаметра, что обеспечивает стабильность и точность позиционирования.
Основание стола изготовлено из трёхмиллиметрового алюминиевого листа с нанесённым магнитным слоем. Нагревательный элемент платформы питается от 220 вольт.
Система автоматической калибровки базируется на тензодатчиках, встроенных в платформу. Благодаря этой технологии процесс выравнивания проходит безупречно, с идеальным качеством первого слоя при каждой печати.
Максимальная температура стола 120 °С, время нагрева от комнатной температуры 23°C ниже:
|
Температура °С |
Время нагрева, мин:сек |
|
60 |
1:51 |
|
80 |
3:10 |
|
100 |
4:53 |
|
120 |
8:13 |
В сравнении с моделью Ghost 6, экструдер облегчён и оборудован двигателем Nema 14.
Улучшением стала установка косозубой шестерни, которая передаёт крутящий момент на подающие колёса. В отличие от предыдущих версий «Медведей», эта деталь лишена люфтов.
Примечательно, что шестерню можно приобрести отдельно на официальном сайте, что вызывает определённые сомнения в её долговечности, хотя в нашем случае проблем не возникло. Подающие колёса сделаны из нержавеющей стали.
От старших моделей серии S1 перенял прозрачный канал подачи, а также регулировку силы прижима подающих колёс.
Электронная начинка размещена внизу корпуса и защищена крышкой.

Доступ к переключателю напряжения питания, расположенному в правой части крышки, требует либо особой ловкости, либо демонтажа правой панели корпуса.
Чтобы добраться до основной электроники, необходимо снять нижнюю панель. Под ней находится материнская плата MKS SKIPR Mini, оснащённая процессором Rockchip RK3328 и контроллером шаговых двигателей STM32F4. Принтер оборудован драйверами двигателей TMC2209 V2 и имеет 1 ГБ оперативной памяти.
Защитный колпак, превращающий принтер в закрытый, отличается от предыдущих моделей серии. Он выполнен в прямоугольной форме из плотного тканевого материала.
Однако конструкция имеет определённые недостатки. Идеальная герметичность внутреннего пространства практически недостижима из-за несоответствия формы колпака корпусу принтера и наличия множества отверстий на задней панели.
Ещё одна проблема связана с системой крепления колпака. Он фиксируется на корпусе с помощью липучек, приклеенных к задней и боковым стенкам. К сожалению, качество приклеивания оставляет желать лучшего — в процессе эксплуатации случались ситуации, когда колпак отходил вместе с липучками.
Несмотря на указанные недостатки, принтер успешно справляется с печатью из ABS-пластика и нейлона, демонстрируя стабильные результаты.
Производитель предлагает возможность модернизации устройства за счёт дополнительных компонентов. В список апгрейдов входят:
-
видеокамера для наблюдения за процессом печати;
-
вентилятор-улитка для равномерного обдува модели;
-
угольный фильтр для очистки воздуха.
Важно отметить, что все эти дополнения являются опциональными — принтер отлично функционирует и без них. Особого внимания заслуживает подход компании FlyingBear, которая не включает необязательные компоненты в базовую комплектацию, тем самым сохраняя доступную цену устройства.
Печать разными материалами, тесты
Для начала мы провели серию тестов, используя различные виды PLA-пластика компании Sunlu. В их ассортименте представлено более десяти различных вариантов, каждый из которых имеет свои уникальные характеристики (подробнее об этом мы расскажем в отдельной статье). Благодаря сравнению филаментов и тестам, выяснили такие характеристики S1:
|
Характеристика |
Значение |
|
Максимальный объёмный расход на скоростных PLA, мм³/с |
~25 |
|
Максимальный объёмный расход на обычных PLA, мм³/с |
~20 |
|
Максимальный угол нависания без дефектов |
65° |
Тесты нависаний 45 - 80°
Испытания с использованием теста допусков Orca продемонстрировали отличные результаты:
Куб Orca был напечатан безупречно — винт вкручивался плавно и до самого конца.



Тестирование VFA позволило определить скорости печати, при которых возможно появление волнистости на поверхности моделей:



Медведь рябит несильно и немного, по этому показателю он обгоняет многие другие принтеры
Однако в процессе тестирования был выявлен недостаток устройства. Перед началом печати принтер выполняет процедуру очистки сопла, при которой небольшое количество пластика выдавливается не на стол, а внутрь камеры печати. Это приводит к накоплению излишков филамента внутри корпуса.
Так будет, если не убирать пластик сразу
Для предотвращения загрязнения мы регулярно удаляли выдавленный пластик сразу после его появления. Однако возникали ситуации, когда материал выдавливался неравномерно и образовывал комки, прилипая к соплу.
Хотя такие случаи были редкими, они требовали присутствия оператора при запуске печати, что не всегда удобно.
Кроме того, заводские стартовые макросы увеличивали время ожидания между нажатием кнопки «Старт» и началом печати. При предварительном нагреве принтера макрос сбрасывал установленную температуру, выполняя очистку сопла при 60 градусах.
Мы нашли решение этой проблемы, внеся изменения в конфигурационный файл принтера. Модифицированный G-код позволил:
-
очищать сопло о поверхность стола, а не внутрь камеры;
-
сохранить преднагрев стола без сброса при запуске.
Подробная инструкция по внесению изменений доступна по ссылке.
Дальше печатали в удовольствие.

Штуцер


Крыльчатка. Почти вся нижняя часть печаталась на поддержках

Куб орка из ABS. Винт не вкрутился, но внешний вид очень аккуратный.


Этот же куб, с разных сторон


Косозубая шестерня


Крючок


Уголок
Sunlu PLA Matte красный и синий:





Стенфордский кролик
Настройки печати для всех материалов ниже:
|
Температура сопла, °С |
270 |
|
Температура стола, °С |
100 |
|
Скорости печати, мм/с |
до 90 |
|
Скорость вентилятора, % |
до 15 |
|
Заполнение |
Сплошное |
|
Высота слоя, мм |
0,2 |
|
Температура сопла, °С |
210 |
|
Температура стола, °С |
60 |
|
Скорости печати, мм/с |
до 250 |
|
Скорость вентилятора, % |
100 |
|
Заполнение |
15%, сетка |
|
Высота слоя, мм |
0,15 |
|
Температура сопла, °С |
245 |
|
Температура стола, °С |
80 |
|
Скорости печати, мм/с |
до 200 |
|
Скорость вентилятора, % |
до 40 |
|
Заполнение |
15%, сетка |
|
Высота слоя, мм |
0,2 |
|
Температура сопла, °С |
265 |
|
Температура стола, °С |
105 |
|
Скорости печати, мм/с |
до 50 |
|
Скорость вентилятора, % |
0 |
|
Заполнение |
50%, сетка |
|
Высота слоя, мм |
0,08 |
Печать TPU
Одной из ключевых особенностей любого принтера является его способность работать с гибкими материалами. Мы решили проверить возможности S1 на примере эластичного пластика REC EasyFlex твёрдостью A95 по Шору.
Для нормальной печати пришлось немного подкрутить винт регулировки прижима на печатающей голове. Пластик заправили в обход тефлоновой трубки и подвесили на импровизированный держатель.
Вскоре мы разработали и напечатали из PETG кронштейн для верхнего размещения катушек.


При печати с использованием TPU-пластика возникали определённые сложности. Периодически в начале работы филамент начинал загибаться между подающими колёсами и нагревательным блоком, что вынуждало прерывать печать для очистки механизма.
Однако нам удалось найти эффективное решение этой проблемы. Достаточно было правильно настроить прижим подающих колёс и обеспечить постоянное натяжение эластичного материала при заправке в принтер. После этого случаи застревания филамента прекратились.
Настройки печати:
|
Температура сопла, °С |
220 |
|
Температура стола, °С |
50 |
|
Скорости печати, мм/с |
до 40 |
|
Скорость вентилятора, % |
100 |
|
Заполнение |
15%, сетка |
|
Высота слоя, мм |
0,2 |
Перед печатью сделали тест откатов:
Первый блин комом:

Тест откатов не помог
Тот же блин, после сушки филамента:

И другие блины.
На основании блинов можем сделать вывод, что S1 справляется с эластомерами твёрдостью А95 и выше.
Выводы
FlyingBear S1, как и любой другой 3D-принтер, имеет свои плюсы и минусы. Из коробки он демонстрирует отличное качество печати, хорошую скорость, поддерживает работу со сложными материалами, отличается простым обслуживанием хотенда и использует распространённый форм-фактор сопла. Открытая прошивка предоставляет возможность гибкой настройки, добавления макросов и постоянного контроля над работой устройства.
При этом стоимость S1 ниже, чем у аналогичных моделей других производителей. Эта модель идеально подойдёт пользователям с опытом печати, которые точно знают, что им нужно.
Новичкам же FlyingBear S1 предлагает отличные возможности для знакомства с прошивкой Klipper, освоения различных материалов и получения ценного практического опыта.
Преимущества:
-
Высокое качество печати;
-
Открытая прошивка;
-
Сопло Volcano;
-
Поддержка сложных материалов;
-
Надёжная автоматическая калибровка стола;
-
Возможность установки дополнительных модификаций.
Недостатки:
-
Не самый удобный интерфейс дисплея;
-
Длительный старт печати и очистка сопла с выдавливанием в камеру;
-
Ненадёжный колпак;
-
Спорный комплект поставки.
Мы являемся эксклюзивным дистрибьютором FlyingBear в Республике Беларусь и готовы помочь вам с любыми вопросами по продукции данного бренда. Подписывайтесь на наши новости, чтобы не пропустить новые обзоры 3D-оборудования!
Содержание
-
Комплектация
-
Настройка и интерфейс
-
Технические характеристики
-
Печать разными материалами, тесты
-
Печать TPU
-
Выводы
Комплектация
Из коробки комплект такой:
-
Принтер
-
Сенсорный экран
-
300 грамм PLA
-
Ручка двери и винты для неё
-
Держатель филамента
-
Бокорезы
-
Стяжки
-
Пластиковый скребок
-
Набор шестигранников
-
Отвёртка шлицевая
-
Пинцет
-
Игла для прочистки сопла
-
Клей-карандаш
-
Колпак
-
Кабель питания длиной 1 метр
-
Флешка на 8 Гб
-
Кубик, видимо, напечатанный на этом принтере
В комплект включены такие полезные инструментов, как кусачки и пинцет. В противовес этому, не включены адгезив, сменное сопло и гаечный ключ.
Настройка и интерфейс
После распаковки необходимо установить дисплей, ручку двери и держатель катушки. При первом запуске предлагается выбрать язык интерфейса (английский, русский или китайский). Далее следует серия калибровок: PID — калибровка температур, автовыравнивание стола и настройка Input Shaping. Подготовка к работе занимает около 20 минут.
Принтер оснащён модулями Wi-Fi и Ethernet, а также открытой прошивкой. Для подключения к веб-интерфейсу Fluidd достаточно подключиться к сети и ввести IP-адрес принтера в адресной строке браузера или Orca Slicer. Благодаря веб-интерфейсу узнали значения частот шейперов и рекомендованные ускорения.
Новый S1 показывает ускорения 12100 мм/с², и это отличный результат.
Карта высот стола выглядит так:
Дисплей имеет диагональ 4,3 дюйма, но его интерфейс не всегда интуитивно понятен и имеет ограничения в сравнении с веб-интерфейсом. Отзывчивость дисплея хорошая.
Главный экран

Меню перемещения

Меню загрузки/выгрузки пластика

При считывании QR кодов не получили доступ к учебным продуктам и последнюю версию прошивки

При переходе по первому QR-коду получаем то, что на левом скриншоте. При переходе по второму - то, что справа.
Большая часть взаимодействия с принтером осуществлялась через веб-интерфейс, потому что он удобнее, чем дисплей.
Стандартный вид веб-интерфейса Fluidd
Технические характеристики
Характеристики от производителя:
|
Характеристика |
Значение |
|
Область печати, мм |
220×220×250 |
|
Максимальная скорость печати, мм/с |
500 |
|
Максимальные ускорения |
20 000 мм/с² |
|
Максимальная температура хотенда, °С |
300 |
|
Максимальная температура стола, °С |
120 |
|
Печатная пластина |
Двухстороняя PEI |
|
Высота слоя, мм |
0,05 — 0,3 |
|
Диаметр сопла, мм |
0,4 |
|
Подключение |
Wi-Fi 2,4 ГГц, Ethernet, USB |
|
Мощность, Вт |
300 |
|
Напряжение питания, В |
220 |
|
Диаметр филамента, мм |
1,75 |
|
Тип экструдера |
Директ |
|
Формат файлов |
STL , OBJ , DAE , AMF |
|
Слайсер |
Orca Slicer |
|
Габаритные размеры, мм |
364×374×470 |
|
Вес принтера, кг |
15,5 |
Корпус принтера изготовлен из алюминиевого профиля с пластиковыми боковыми панелями. Нижняя панель выполнена из миллиметровой стали. Конструкция надёжная, хотя и не самая эстетичная. Передняя дверца стеклянная и открывается более чем на 180°.
Держатель катушки крепится к задней части принтера. Там же находится датчик наличия филамента.
Вид сзади
Внутри корпуса находится светодиодная подсветка с питанием 24В.
Механика осей X и Y — CoreXY, c ремнями шириной 6мм и направляющими 8мм.

Маркировка моторов осей X и Y
Каретки осей выполнены из пластика. Натяжители ремней расположены в местах крепления двигателей к корпусу. Для регулировки натяжения нужно ослабить четыре винта мотора и двигать мотор. Доступ к задним винтам крепления двигателя через отверстия в корпусе, закрытые заглушками.

Доступ к печатающей головке обеспечивается без затруднений благодаря магнитной фиксации крышки. В конструкции предусмотрены два вентилятора типоразмера 4010, которые эффективно охлаждают печатаемую модель, при этом работают достаточно тихо.
Хотенд выполнен полностью из металла и оснащён керамическим нагревательным элементом. Термобарьер биметаллический, аналогичной конструкции, как в моделях FlyingBear Ghost 5 и Ghost 6. Конструкция печатающей головки предусматривает возможность разборки.

Используемое сопло относится к типу Volcano, который широко представлен на рынке в различных размерах. Максимальная температура 300 °С. Измерили время нагрева:
|
Температура, °С |
Время нагрева, мин:сек |
|
200 |
0:36 |
|
250 |
0:53 |
|
300 |
1:19 |
Механизм перемещения рабочего стола реализован с помощью двух независимых электродвигателей, которые вращают трапецеидальные винты диаметром 8 миллиметров. Движение осуществляется по четырём направляющим того же диаметра, что обеспечивает стабильность и точность позиционирования.
Основание стола изготовлено из трёхмиллиметрового алюминиевого листа с нанесённым магнитным слоем. Нагревательный элемент платформы питается от 220 вольт.
Система автоматической калибровки базируется на тензодатчиках, встроенных в платформу. Благодаря этой технологии процесс выравнивания проходит безупречно, с идеальным качеством первого слоя при каждой печати.
Максимальная температура стола 120 °С, время нагрева от комнатной температуры 23°C ниже:
|
Температура °С |
Время нагрева, мин:сек |
|
60 |
1:51 |
|
80 |
3:10 |
|
100 |
4:53 |
|
120 |
8:13 |
В сравнении с моделью Ghost 6, экструдер облегчён и оборудован двигателем Nema 14.
Улучшением стала установка косозубой шестерни, которая передаёт крутящий момент на подающие колёса. В отличие от предыдущих версий «Медведей», эта деталь лишена люфтов.
Примечательно, что шестерню можно приобрести отдельно на официальном сайте, что вызывает определённые сомнения в её долговечности, хотя в нашем случае проблем не возникло. Подающие колёса сделаны из нержавеющей стали.
От старших моделей серии S1 перенял прозрачный канал подачи, а также регулировку силы прижима подающих колёс.
Электронная начинка размещена внизу корпуса и защищена крышкой.

Доступ к переключателю напряжения питания, расположенному в правой части крышки, требует либо особой ловкости, либо демонтажа правой панели корпуса.
Чтобы добраться до основной электроники, необходимо снять нижнюю панель. Под ней находится материнская плата MKS SKIPR Mini, оснащённая процессором Rockchip RK3328 и контроллером шаговых двигателей STM32F4. Принтер оборудован драйверами двигателей TMC2209 V2 и имеет 1 ГБ оперативной памяти.
Защитный колпак, превращающий принтер в закрытый, отличается от предыдущих моделей серии. Он выполнен в прямоугольной форме из плотного тканевого материала.
Однако конструкция имеет определённые недостатки. Идеальная герметичность внутреннего пространства практически недостижима из-за несоответствия формы колпака корпусу принтера и наличия множества отверстий на задней панели.
Ещё одна проблема связана с системой крепления колпака. Он фиксируется на корпусе с помощью липучек, приклеенных к задней и боковым стенкам. К сожалению, качество приклеивания оставляет желать лучшего — в процессе эксплуатации случались ситуации, когда колпак отходил вместе с липучками.
Несмотря на указанные недостатки, принтер успешно справляется с печатью из ABS-пластика и нейлона, демонстрируя стабильные результаты.
Производитель предлагает возможность модернизации устройства за счёт дополнительных компонентов. В список апгрейдов входят:
-
видеокамера для наблюдения за процессом печати;
-
вентилятор-улитка для равномерного обдува модели;
-
угольный фильтр для очистки воздуха.
Важно отметить, что все эти дополнения являются опциональными — принтер отлично функционирует и без них. Особого внимания заслуживает подход компании FlyingBear, которая не включает необязательные компоненты в базовую комплектацию, тем самым сохраняя доступную цену устройства.
Печать разными материалами, тесты
Для начала мы провели серию тестов, используя различные виды PLA-пластика компании Sunlu. В их ассортименте представлено более десяти различных вариантов, каждый из которых имеет свои уникальные характеристики (подробнее об этом мы расскажем в отдельной статье). Благодаря сравнению филаментов и тестам, выяснили такие характеристики S1:
|
Характеристика |
Значение |
|
Максимальный объёмный расход на скоростных PLA, мм³/с |
~25 |
|
Максимальный объёмный расход на обычных PLA, мм³/с |
~20 |
|
Максимальный угол нависания без дефектов |
65° |
Тесты нависаний 45 - 80°
Испытания с использованием теста допусков Orca продемонстрировали отличные результаты:
Куб Orca был напечатан безупречно — винт вкручивался плавно и до самого конца.



Тестирование VFA позволило определить скорости печати, при которых возможно появление волнистости на поверхности моделей:



Медведь рябит несильно и немного, по этому показателю он обгоняет многие другие принтеры
Однако в процессе тестирования был выявлен недостаток устройства. Перед началом печати принтер выполняет процедуру очистки сопла, при которой небольшое количество пластика выдавливается не на стол, а внутрь камеры печати. Это приводит к накоплению излишков филамента внутри корпуса.
Так будет, если не убирать пластик сразу
Для предотвращения загрязнения мы регулярно удаляли выдавленный пластик сразу после его появления. Однако возникали ситуации, когда материал выдавливался неравномерно и образовывал комки, прилипая к соплу.
Хотя такие случаи были редкими, они требовали присутствия оператора при запуске печати, что не всегда удобно.
Кроме того, заводские стартовые макросы увеличивали время ожидания между нажатием кнопки «Старт» и началом печати. При предварительном нагреве принтера макрос сбрасывал установленную температуру, выполняя очистку сопла при 60 градусах.
Мы нашли решение этой проблемы, внеся изменения в конфигурационный файл принтера. Модифицированный G-код позволил:
-
очищать сопло о поверхность стола, а не внутрь камеры;
-
сохранить преднагрев стола без сброса при запуске.
Подробная инструкция по внесению изменений доступна по ссылке.
Дальше печатали в удовольствие.

Штуцер


Крыльчатка. Почти вся нижняя часть печаталась на поддержках

Куб орка из ABS. Винт не вкрутился, но внешний вид очень аккуратный.


Этот же куб, с разных сторон


Косозубая шестерня


Крючок


Уголок
Sunlu PLA Matte красный и синий:





Стенфордский кролик
Настройки печати для всех материалов ниже:
|
Температура сопла, °С |
270 |
|
Температура стола, °С |
100 |
|
Скорости печати, мм/с |
до 90 |
|
Скорость вентилятора, % |
до 15 |
|
Заполнение |
Сплошное |
|
Высота слоя, мм |
0,2 |
|
Температура сопла, °С |
210 |
|
Температура стола, °С |
60 |
|
Скорости печати, мм/с |
до 250 |
|
Скорость вентилятора, % |
100 |
|
Заполнение |
15%, сетка |
|
Высота слоя, мм |
0,15 |
|
Температура сопла, °С |
245 |
|
Температура стола, °С |
80 |
|
Скорости печати, мм/с |
до 200 |
|
Скорость вентилятора, % |
до 40 |
|
Заполнение |
15%, сетка |
|
Высота слоя, мм |
0,2 |
|
Температура сопла, °С |
265 |
|
Температура стола, °С |
105 |
|
Скорости печати, мм/с |
до 50 |
|
Скорость вентилятора, % |
0 |
|
Заполнение |
50%, сетка |
|
Высота слоя, мм |
0,08 |
Печать TPU
Одной из ключевых особенностей любого принтера является его способность работать с гибкими материалами. Мы решили проверить возможности S1 на примере эластичного пластика REC EasyFlex твёрдостью A95 по Шору.
Для нормальной печати пришлось немного подкрутить винт регулировки прижима на печатающей голове. Пластик заправили в обход тефлоновой трубки и подвесили на импровизированный держатель.
Вскоре мы разработали и напечатали из PETG кронштейн для верхнего размещения катушек.


При печати с использованием TPU-пластика возникали определённые сложности. Периодически в начале работы филамент начинал загибаться между подающими колёсами и нагревательным блоком, что вынуждало прерывать печать для очистки механизма.
Однако нам удалось найти эффективное решение этой проблемы. Достаточно было правильно настроить прижим подающих колёс и обеспечить постоянное натяжение эластичного материала при заправке в принтер. После этого случаи застревания филамента прекратились.
Настройки печати:
|
Температура сопла, °С |
220 |
|
Температура стола, °С |
50 |
|
Скорости печати, мм/с |
до 40 |
|
Скорость вентилятора, % |
100 |
|
Заполнение |
15%, сетка |
|
Высота слоя, мм |
0,2 |
Перед печатью сделали тест откатов:
Первый блин комом:

Тест откатов не помог
Тот же блин, после сушки филамента:

И другие блины.
На основании блинов можем сделать вывод, что S1 справляется с эластомерами твёрдостью А95 и выше.
Выводы
FlyingBear S1, как и любой другой 3D-принтер, имеет свои плюсы и минусы. Из коробки он демонстрирует отличное качество печати, хорошую скорость, поддерживает работу со сложными материалами, отличается простым обслуживанием хотенда и использует распространённый форм-фактор сопла. Открытая прошивка предоставляет возможность гибкой настройки, добавления макросов и постоянного контроля над работой устройства.
При этом стоимость S1 ниже, чем у аналогичных моделей других производителей. Эта модель идеально подойдёт пользователям с опытом печати, которые точно знают, что им нужно.
Новичкам же FlyingBear S1 предлагает отличные возможности для знакомства с прошивкой Klipper, освоения различных материалов и получения ценного практического опыта.
Преимущества:
-
Высокое качество печати;
-
Открытая прошивка;
-
Сопло Volcano;
-
Поддержка сложных материалов;
-
Надёжная автоматическая калибровка стола;
-
Возможность установки дополнительных модификаций.
Недостатки:
-
Не самый удобный интерфейс дисплея;
-
Длительный старт печати и очистка сопла с выдавливанием в камеру;
-
Ненадёжный колпак;
-
Спорный комплект поставки.
Мы являемся эксклюзивным дистрибьютором FlyingBear в Республике Беларусь и готовы помочь вам с любыми вопросами по продукции данного бренда. Подписывайтесь на наши новости, чтобы не пропустить новые обзоры 3D-оборудования!
Здравствуйте! Представляем вашему вниманию детальный обзор доступного 3D-принтера FlyingBear S1. Это универсальное устройство с закрытой камерой печати и открытым программным обеспечением. В рамках обзора мы протестировали работу с различными материалами, включая полиамид и гибкие пластики, и поделимся всеми важными деталями об этом принтере.
Содержание
-
Комплектация
-
Настройка и интерфейс
-
Технические характеристики
-
Печать разными материалами, тесты
-
Печать TPU
-
Выводы
Комплектация
Из коробки комплект такой:
-
Принтер
-
Сенсорный экран
-
300 грамм PLA
-
Ручка двери и винты для неё
-
Держатель филамента
-
Бокорезы
-
Стяжки
-
Пластиковый скребок
-
Набор шестигранников
-
Отвёртка шлицевая
-
Пинцет
-
Игла для прочистки сопла
-
Клей-карандаш
-
Колпак
-
Кабель питания длиной 1 метр
-
Флешка на 8 Гб
-
Кубик, видимо, напечатанный на этом принтере
В комплект включены такие полезные инструментов, как кусачки и пинцет. В противовес этому, не включены адгезив, сменное сопло и гаечный ключ.
Настройка и интерфейс
После распаковки необходимо установить дисплей, ручку двери и держатель катушки. При первом запуске предлагается выбрать язык интерфейса (английский, русский или китайский). Далее следует серия калибровок: PID — калибровка температур, автовыравнивание стола и настройка Input Shaping. Подготовка к работе занимает около 20 минут.
Принтер оснащён модулями Wi-Fi и Ethernet, а также открытой прошивкой. Для подключения к веб-интерфейсу Fluidd достаточно подключиться к сети и ввести IP-адрес принтера в адресной строке браузера или Orca Slicer. Благодаря веб-интерфейсу узнали значения частот шейперов и рекомендованные ускорения.
Новый S1 показывает ускорения 12100 мм/с², и это отличный результат.
Карта высот стола выглядит так:
Дисплей имеет диагональ 4,3 дюйма, но его интерфейс не всегда интуитивно понятен и имеет ограничения в сравнении с веб-интерфейсом. Отзывчивость дисплея хорошая.
Главный экран

Меню перемещения

Меню загрузки/выгрузки пластика

При считывании QR кодов не получили доступ к учебным продуктам и последнюю версию прошивки

При переходе по первому QR-коду получаем то, что на левом скриншоте. При переходе по второму - то, что справа.
Большая часть взаимодействия с принтером осуществлялась через веб-интерфейс, потому что он удобнее, чем дисплей.
Стандартный вид веб-интерфейса Fluidd
Технические характеристики
Характеристики от производителя:
|
Характеристика |
Значение |
|
Область печати, мм |
220×220×250 |
|
Максимальная скорость печати, мм/с |
500 |
|
Максимальные ускорения |
20 000 мм/с² |
|
Максимальная температура хотенда, °С |
300 |
|
Максимальная температура стола, °С |
120 |
|
Печатная пластина |
Двухстороняя PEI |
|
Высота слоя, мм |
0,05 — 0,3 |
|
Диаметр сопла, мм |
0,4 |
|
Подключение |
Wi-Fi 2,4 ГГц, Ethernet, USB |
|
Мощность, Вт |
300 |
|
Напряжение питания, В |
220 |
|
Диаметр филамента, мм |
1,75 |
|
Тип экструдера |
Директ |
|
Формат файлов |
STL , OBJ , DAE , AMF |
|
Слайсер |
Orca Slicer |
|
Габаритные размеры, мм |
364×374×470 |
|
Вес принтера, кг |
15,5 |
Корпус принтера изготовлен из алюминиевого профиля с пластиковыми боковыми панелями. Нижняя панель выполнена из миллиметровой стали. Конструкция надёжная, хотя и не самая эстетичная. Передняя дверца стеклянная и открывается более чем на 180°.
Держатель катушки крепится к задней части принтера. Там же находится датчик наличия филамента.
Вид сзади
Внутри корпуса находится светодиодная подсветка с питанием 24В.
Механика осей X и Y — CoreXY, c ремнями шириной 6мм и направляющими 8мм.

Маркировка моторов осей X и Y
Каретки осей выполнены из пластика. Натяжители ремней расположены в местах крепления двигателей к корпусу. Для регулировки натяжения нужно ослабить четыре винта мотора и двигать мотор. Доступ к задним винтам крепления двигателя через отверстия в корпусе, закрытые заглушками.

Доступ к печатающей головке обеспечивается без затруднений благодаря магнитной фиксации крышки. В конструкции предусмотрены два вентилятора типоразмера 4010, которые эффективно охлаждают печатаемую модель, при этом работают достаточно тихо.
Хотенд выполнен полностью из металла и оснащён керамическим нагревательным элементом. Термобарьер биметаллический, аналогичной конструкции, как в моделях FlyingBear Ghost 5 и Ghost 6. Конструкция печатающей головки предусматривает возможность разборки.

Используемое сопло относится к типу Volcano, который широко представлен на рынке в различных размерах. Максимальная температура 300 °С. Измерили время нагрева:
|
Температура, °С |
Время нагрева, мин:сек |
|
200 |
0:36 |
|
250 |
0:53 |
|
300 |
1:19 |
Механизм перемещения рабочего стола реализован с помощью двух независимых электродвигателей, которые вращают трапецеидальные винты диаметром 8 миллиметров. Движение осуществляется по четырём направляющим того же диаметра, что обеспечивает стабильность и точность позиционирования.
Основание стола изготовлено из трёхмиллиметрового алюминиевого листа с нанесённым магнитным слоем. Нагревательный элемент платформы питается от 220 вольт.
Система автоматической калибровки базируется на тензодатчиках, встроенных в платформу. Благодаря этой технологии процесс выравнивания проходит безупречно, с идеальным качеством первого слоя при каждой печати.
Максимальная температура стола 120 °С, время нагрева от комнатной температуры 23°C ниже:
|
Температура °С |
Время нагрева, мин:сек |
|
60 |
1:51 |
|
80 |
3:10 |
|
100 |
4:53 |
|
120 |
8:13 |
В сравнении с моделью Ghost 6, экструдер облегчён и оборудован двигателем Nema 14.
Улучшением стала установка косозубой шестерни, которая передаёт крутящий момент на подающие колёса. В отличие от предыдущих версий «Медведей», эта деталь лишена люфтов.
Примечательно, что шестерню можно приобрести отдельно на официальном сайте, что вызывает определённые сомнения в её долговечности, хотя в нашем случае проблем не возникло. Подающие колёса сделаны из нержавеющей стали.
От старших моделей серии S1 перенял прозрачный канал подачи, а также регулировку силы прижима подающих колёс.
Электронная начинка размещена внизу корпуса и защищена крышкой.

Доступ к переключателю напряжения питания, расположенному в правой части крышки, требует либо особой ловкости, либо демонтажа правой панели корпуса.
Чтобы добраться до основной электроники, необходимо снять нижнюю панель. Под ней находится материнская плата MKS SKIPR Mini, оснащённая процессором Rockchip RK3328 и контроллером шаговых двигателей STM32F4. Принтер оборудован драйверами двигателей TMC2209 V2 и имеет 1 ГБ оперативной памяти.
Защитный колпак, превращающий принтер в закрытый, отличается от предыдущих моделей серии. Он выполнен в прямоугольной форме из плотного тканевого материала.
Однако конструкция имеет определённые недостатки. Идеальная герметичность внутреннего пространства практически недостижима из-за несоответствия формы колпака корпусу принтера и наличия множества отверстий на задней панели.
Ещё одна проблема связана с системой крепления колпака. Он фиксируется на корпусе с помощью липучек, приклеенных к задней и боковым стенкам. К сожалению, качество приклеивания оставляет желать лучшего — в процессе эксплуатации случались ситуации, когда колпак отходил вместе с липучками.
Несмотря на указанные недостатки, принтер успешно справляется с печатью из ABS-пластика и нейлона, демонстрируя стабильные результаты.
Производитель предлагает возможность модернизации устройства за счёт дополнительных компонентов. В список апгрейдов входят:
-
видеокамера для наблюдения за процессом печати;
-
вентилятор-улитка для равномерного обдува модели;
-
угольный фильтр для очистки воздуха.
Важно отметить, что все эти дополнения являются опциональными — принтер отлично функционирует и без них. Особого внимания заслуживает подход компании FlyingBear, которая не включает необязательные компоненты в базовую комплектацию, тем самым сохраняя доступную цену устройства.
Печать разными материалами, тесты
Для начала мы провели серию тестов, используя различные виды PLA-пластика компании Sunlu. В их ассортименте представлено более десяти различных вариантов, каждый из которых имеет свои уникальные характеристики (подробнее об этом мы расскажем в отдельной статье). Благодаря сравнению филаментов и тестам, выяснили такие характеристики S1:
|
Характеристика |
Значение |
|
Максимальный объёмный расход на скоростных PLA, мм³/с |
~25 |
|
Максимальный объёмный расход на обычных PLA, мм³/с |
~20 |
|
Максимальный угол нависания без дефектов |
65° |
Тесты нависаний 45 - 80°
Испытания с использованием теста допусков Orca продемонстрировали отличные результаты:
Куб Orca был напечатан безупречно — винт вкручивался плавно и до самого конца.



Тестирование VFA позволило определить скорости печати, при которых возможно появление волнистости на поверхности моделей:



Медведь рябит несильно и немного, по этому показателю он обгоняет многие другие принтеры
Однако в процессе тестирования был выявлен недостаток устройства. Перед началом печати принтер выполняет процедуру очистки сопла, при которой небольшое количество пластика выдавливается не на стол, а внутрь камеры печати. Это приводит к накоплению излишков филамента внутри корпуса.
Так будет, если не убирать пластик сразу
Для предотвращения загрязнения мы регулярно удаляли выдавленный пластик сразу после его появления. Однако возникали ситуации, когда материал выдавливался неравномерно и образовывал комки, прилипая к соплу.
Хотя такие случаи были редкими, они требовали присутствия оператора при запуске печати, что не всегда удобно.
Кроме того, заводские стартовые макросы увеличивали время ожидания между нажатием кнопки «Старт» и началом печати. При предварительном нагреве принтера макрос сбрасывал установленную температуру, выполняя очистку сопла при 60 градусах.
Мы нашли решение этой проблемы, внеся изменения в конфигурационный файл принтера. Модифицированный G-код позволил:
-
очищать сопло о поверхность стола, а не внутрь камеры;
-
сохранить преднагрев стола без сброса при запуске.
Подробная инструкция по внесению изменений доступна по ссылке.
Дальше печатали в удовольствие.

Штуцер


Крыльчатка. Почти вся нижняя часть печаталась на поддержках

Куб орка из ABS. Винт не вкрутился, но внешний вид очень аккуратный.


Этот же куб, с разных сторон


Косозубая шестерня


Крючок


Уголок
Sunlu PLA Matte красный и синий:





Стенфордский кролик
Настройки печати для всех материалов ниже:
|
Температура сопла, °С |
270 |
|
Температура стола, °С |
100 |
|
Скорости печати, мм/с |
до 90 |
|
Скорость вентилятора, % |
до 15 |
|
Заполнение |
Сплошное |
|
Высота слоя, мм |
0,2 |
|
Температура сопла, °С |
210 |
|
Температура стола, °С |
60 |
|
Скорости печати, мм/с |
до 250 |
|
Скорость вентилятора, % |
100 |
|
Заполнение |
15%, сетка |
|
Высота слоя, мм |
0,15 |
|
Температура сопла, °С |
245 |
|
Температура стола, °С |
80 |
|
Скорости печати, мм/с |
до 200 |
|
Скорость вентилятора, % |
до 40 |
|
Заполнение |
15%, сетка |
|
Высота слоя, мм |
0,2 |
|
Температура сопла, °С |
265 |
|
Температура стола, °С |
105 |
|
Скорости печати, мм/с |
до 50 |
|
Скорость вентилятора, % |
0 |
|
Заполнение |
50%, сетка |
|
Высота слоя, мм |
0,08 |
Печать TPU
Одной из ключевых особенностей любого принтера является его способность работать с гибкими материалами. Мы решили проверить возможности S1 на примере эластичного пластика REC EasyFlex твёрдостью A95 по Шору.
Для нормальной печати пришлось немного подкрутить винт регулировки прижима на печатающей голове. Пластик заправили в обход тефлоновой трубки и подвесили на импровизированный держатель.
Вскоре мы разработали и напечатали из PETG кронштейн для верхнего размещения катушек.


При печати с использованием TPU-пластика возникали определённые сложности. Периодически в начале работы филамент начинал загибаться между подающими колёсами и нагревательным блоком, что вынуждало прерывать печать для очистки механизма.
Однако нам удалось найти эффективное решение этой проблемы. Достаточно было правильно настроить прижим подающих колёс и обеспечить постоянное натяжение эластичного материала при заправке в принтер. После этого случаи застревания филамента прекратились.
Настройки печати:
|
Температура сопла, °С |
220 |
|
Температура стола, °С |
50 |
|
Скорости печати, мм/с |
до 40 |
|
Скорость вентилятора, % |
100 |
|
Заполнение |
15%, сетка |
|
Высота слоя, мм |
0,2 |
Перед печатью сделали тест откатов:
Первый блин комом:

Тест откатов не помог
Тот же блин, после сушки филамента:

И другие блины.
На основании блинов можем сделать вывод, что S1 справляется с эластомерами твёрдостью А95 и выше.
Выводы
FlyingBear S1, как и любой другой 3D-принтер, имеет свои плюсы и минусы. Из коробки он демонстрирует отличное качество печати, хорошую скорость, поддерживает работу со сложными материалами, отличается простым обслуживанием хотенда и использует распространённый форм-фактор сопла. Открытая прошивка предоставляет возможность гибкой настройки, добавления макросов и постоянного контроля над работой устройства.
При этом стоимость S1 ниже, чем у аналогичных моделей других производителей. Эта модель идеально подойдёт пользователям с опытом печати, которые точно знают, что им нужно.
Новичкам же FlyingBear S1 предлагает отличные возможности для знакомства с прошивкой Klipper, освоения различных материалов и получения ценного практического опыта.
Преимущества:
-
Высокое качество печати;
-
Открытая прошивка;
-
Сопло Volcano;
-
Поддержка сложных материалов;
-
Надёжная автоматическая калибровка стола;
-
Возможность установки дополнительных модификаций.
Недостатки:
-
Не самый удобный интерфейс дисплея;
-
Длительный старт печати и очистка сопла с выдавливанием в камеру;
-
Ненадёжный колпак;
-
Спорный комплект поставки.
Мы являемся эксклюзивным дистрибьютором FlyingBear в Республике Беларусь и готовы помочь вам с любыми вопросами по продукции данного бренда. Подписывайтесь на наши новости, чтобы не пропустить новые обзоры 3D-оборудования!
КАТАЛОГ ТОВАРОВ